
Switching StealthMiner to LuxOS: A Better Mining Experience
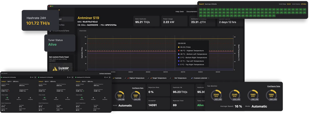
A New Era for StealthMiner Starting now, all StealthMiners assembled and shipped from Structur3.io will come preloaded with LuxOS, replacing the white-label Vnish firmware we have been using up to this point. While I’ll miss the granular individual chip tuning capabilities of Vnish, the move to LuxOS is ultimately a better experience for home miners and offers greater long-term benefits. Why the Switch to LuxOS? 1. Better Integration with Pleb...

The StealthMiner Version 1.1: Enhanced Performance with Reduced Noise
The StealthMiner has been upgraded to offer both superior performance and reduced noise levels.

StealthMiner Assembly Guide
I have more work to do for guides, but here is a quick timeplapse video... https://x.com/SatStackingPleb/status/1779632379528720396 The below table outlines the parts that I am using to assemble. Hashboard Data Cable 18 pin (from hashboard) APW3++ Control Board Loki Lite https://pivotalpleb.com/products/loki-kit Fan Noise Speed RPM Reduction Resistor Cable, 2Pin https://amzn.to/4advKKJ 1/4''-20 X 4-1/2'' Phillips Oval Head Machine Screw, (25 Pack), 18-8 (304) Commercial Grade Corrosion Resistant Steel https://amzn.to/3BRnvYf FN-GALE-01 * Each Gale fan...