Switching StealthMiner to LuxOS: A Better Mining Experience

A New Era for StealthMiner
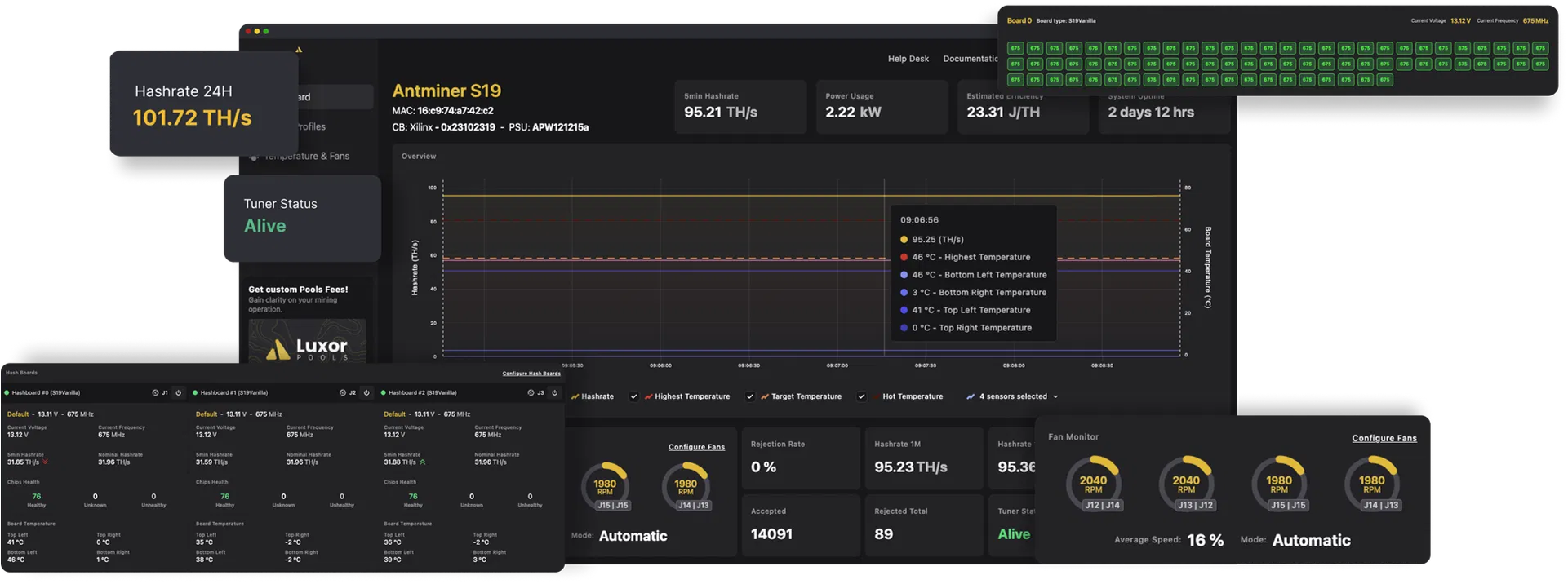
Starting now, all StealthMiners assembled and shipped from Structur3.io will come preloaded with LuxOS, replacing the white-label Vnish firmware we have been using up to this point. While I’ll miss the granular individual chip tuning capabilities of Vnish, the move to LuxOS is ultimately a better experience for home miners and offers greater long-term benefits.
Why the Switch to LuxOS?
1. Better Integration with Pleb Mining Tools
LuxOS is widely adopted in the pleb mining space, making it easier to integrate with other mining projects such as the 100 Acres Ranch Thermohashstat. This ecosystem of open-source, community-driven tools enhances flexibility and provides better transparency for home miners.
2. Faster Firmware Updates
One major drawback of using a white-label solution like Vnish was the delay in delivering critical firmware updates. With LuxOS, you no longer have to wait for me to update repositories and distribute links. Instead, you’ll have direct access to updates as soon as they are available.
3. Best Option Until Open-Source Arrives
Until someone develops a truly open-source firmware for Bitmain hardware, LuxOS remains the best option for miners who value efficiency, stability, and control over their mining hardware.
Making Management Easy: LuxOS Commander
LuxOS comes with LuxOS Commander, a desktop application available on Windows, macOS, and Linux, making discovery and management of your StealthMiner effortless. Whether you need to adjust settings, monitor performance, or push updates, LuxOS Commander simplifies the entire process.
Download and Resources
-
Download LuxOS Firmware: https://luxor.tech/firmware
-
Quick Overview of LuxOS: https://www.youtube.com/watch?v=qlZJG0BZKRY
Final Thoughts
This transition to LuxOS is about making your mining experience better. More updates, easier integration, and smoother management—all while keeping you in control of your own hardware.
If you have any questions or need help with the transition, feel free to reach out! Happy mining! 🚀


